How it works in daily practice

Step 1/3: You collect data

We know that not all data collectors have the same research goals, so MyOrthoData prioritizes flexibility. You choose which interventions you’d like to track, questions to send to patients, and at which timepoints data should be collected. Then, you start recruiting patients.

Minimal data collection requires about 1 minute of data entry per patient for clinicians, for automatic data collection to start. You additionally have the option to fill in surgical data at the time of operation, to the degree which is desired for your research goals.

Step 2/3: Private dashboards are generated

Two dashboards are generated automatically:

1. Your practice

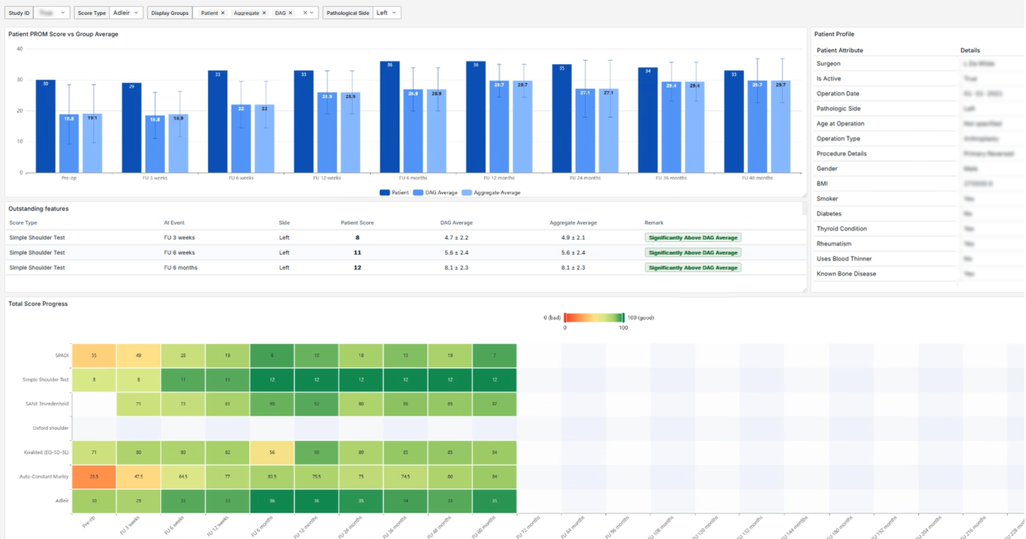
The first dashboard gives an oversight of all registered data, including demographic trends, PROM averages, response rate to follow-ups, and more. You can filter data to look at specific
target groups.

2. Your patients

The second dashboard lets you zoom in to patient-level. Here, you can see a quick overview of individual patient’s demographics, self-reported recovery progression, response rate, and any adverse events.

For both dashboards, you can also opt-in to see your data benchmarked against a consortium-based cohort. This optional feature can give valuable insight into broader trends and inspire directions for collaborative research. Data included in benchmarks are always fully anonymized and cannot be traced back to you or your patients.

Step 3/3: Export, download, or migrate your data anytime

You can download your data at any time (the full dataset or any subset).
A variety of easy export formats are supported:

Data are stored in standard data formats when possible to support migration between systems and registers (Orthopride and more). This is part of our vision for sustainability and usability.

Excel/CSV, SAS, SPSS, Stata, R, & XML.

PROMs, Timepoints, and Languages

The research scope, follow-up interval, and languages used are fully customizable.
For a list of our currently supported options, click on the drop-downs under each joint.

  • Tendon & trauma

    Arthroplasty

    Instability

    Conservative treatment

  • General health

    Pre-op shoulder amnesis

    Post-op satisfaction

    Constant Murley score

    Oxford shoulder score

    SPADI

    Simple shoulder test

    ADLEIR

    Eq5d3l

  • Pre-op

    3 weeks

    6 weeks

    12 weeks

    6 months

    Annual up to 20 years

  • English

    Dutch

    French

    German

    Polish

    Italian

    Romanian

    European Portuguese

Shoulder

  • Prosthesis

    Non-prosthesis

  • General health

    Pre-op elbow amnesis

    Pre-op expectations

    Post-op Satisfaction

    Auto-constant murley score

    SANE

    Simple shoulder Score

    Eq5d3l

  • Pre-op

    3 weeks

    6 weeks

    12 weeks

    6 months

    Annual up to 20 years

  • English

    Dutch

Elbow

  • Arthroplasty

    Ligament surgery

    Patellar instability

    Meniscus

    Osteotomy

  • Pre-op knee amnesis

    General questionnaire

    Short ACL-RSI

    Banff patella instability

    Eq5d3l

    Forgotten joint score

    IKDC Subjective knee score

    I-PRRS

    KOOS & KOOS-PS

    Knee society score

    K-SES

    Lysholm score

    Marx Activity scale

    Norwich patellar instability

    Oxford knee

    Pain (VAS)

    Pain catastrophizing scale

    PROMIS (v1.2)

    Satisfaction (VAS)

    Tegner

    WOMAC

  • Pre-op

    3 weeks

    1 month

    6 weeks

    12 weeks

    3 months

    6 months

    9 months

    Annual up to 20 years

  • English

    Dutch

    French

Knee

  • Arthroplasty

    Osteotomy

    Ligament

    Hindfoot osteotommy

  • General questionnaire

    Pre-op amnesis

    Post-op satisfaction

    AOFAS

    EFAS

    Eq5d3l

    KOOS

    Lysholm

    Oxford

    Tegner

    VAS

  • Pre-op

    3 weeks

    1 month

    6 weeks

    12 weeks

    6 months

    9 months

    Annual up to 20 years

  • English

    Dutch

Ankle

Our offer for joints, PROMs, timepoints, and languages is constantly expanding. If we are missing functionality which is valuable for your research, let us know so that we can improve our offer.

A quick informational video which shows how data entry works in daily practice.

FAQs

  • Absolutely - see subpage “What we do“.

  • Depending on the scope of your research goals, about 1-5 minutes are required from the surgeon and 5-15 minutes are required from administrative staff, for each patient record.

    At each follow-up, 5-20 minutes are required of the patient. The total time requirement for patients is dependent on the scope of PROMs and the number of timepoints at which they are collected.

  • Yes. There are several packages for PROMs and timepoints, from which you can choose.

  • Data is stored on a server at your instituion, or trusted by your institution. Data is encrypted and protected by firewalls for security.

  • There are several options for data storage, including storage at your institution. You can read the data handing agreement, or ask us, for more information about the requirements associated with local data storage.

  • Only individuals from your research group and/or trusted data managers have access to your data. Users from other institutions cannot view, edit, or export your data.

  • You and/or your institution.

  • Yes - If you would like to publish your results, you can do so as long as you cite this initiative and REDCap.

    If you would like to sell your data to a third party/medical company, you may do so on the condition that a percentage of the proceeds go towards the not-for-profit furtherment of MyOrthoData.

    All details on these agreements can be found in the our legal contract regarding inter-site collaboration, available upon request.

  • We don’t want to sell a product - we want to connect and support evidence-based care.

    If you decide to sell your data, we request a small percentage of the profits to help with academic database sustainability, but that’s it. You can find out more about this by reading the data handling downloads below, or by shooting us an e-mail.

Helpful downloads which give detailed information about how we work. If you can’t find the answer to your question, feel free to reach out.

More information